使用方法
0.ご使用前に
本ソフトは機能の関係からいくつもの制約があります。
それらについてご使用前にもう一度 「このソフトご使用前の制約事項」
をよく読んでおいてください。
1.前準備
1) TTools を使ってフライトプランのファイルを作成しておいてください。
2)機体のスクリーンショットを使用したい場合はビットマップファイルをご自分でご用意下さい。
256色にするとファイルの大きさも小さくてGOODです。
作ったビットマップファイルをそれぞれの機体のフォルダーに入れます。
機体の Aircraft.cfg で [Fltsim.0] ,
[Fltsim.1] , [Fltsim.2] の3機のテクスチャーが用意されている場合は、
それらに対応するビットマップファイルを
0.bmp , 1.bmp , 2.bmp と名前をつけて機体のフォルダー (Aircraft.cfg
ファイルと
同じところ) に入れてください。
これにより、CRA Traffic が機体の画像を自動的に読込み、表示されます。
2.メニュー画面
起動すると最初のメニュー画面が表示されます。
左側のボタンを上から順番に押して、それぞれのファイルを指定してください。
「FS2002 プログラム指定」
「Airports.txt ファイル指定」
「Aircraft.txt ファイル指定」
「FlightPlan.txt ファイル指定」

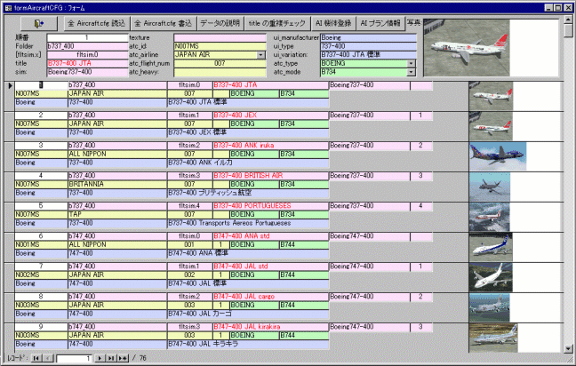
3.機体の情報の読込
「Aircraft CFG」 ボタンを押して 「Aircraft
CFG 画面」 を表示します。
「全 Aircraft.cfg 読込」 ボタンを押してください。
FS2002 の Aircraft フォルダーにある機体の情報を全て読み込みます。

4.タイトルの重複チェック
「title の重複チェック」 ボタンを押してタイトルの重複を調べてください。
もし重複がある場合は、必ず Aircraft.cfg
ファイルを変更して title が重複しないようにしてください。
重複していると AI 機が正しく登場しません。
5.機体の AI 機としての登録
メニューに戻って 「Aircraft」 ボタンで画面を表示し、「ファイル読込」ボタンを押して
TTools で作った Aircraft.txt
ファイルを読込みます。
この画面でフライトプランの機体タグ番号
AC#xx と実際に使用するテクスチャーの関連付けが行われます。
「データ修正」 ボタンを押して修正画面を表示し、ここで機体タグ番号、巡航速度、機体データとの関連付けを行います。

6.空港情報
メニューに戻り 「使用可能空港」 ボタンを押して画面を表示します。
フライトプランに使用可能の空港がすでに読込まれています。
この画面で空港名や時差などの空港に関する情報を修正します。

7.フライトプラン表示
メニューに戻り 「Flight Plan」 ボタンで画面を表示します。
「読込」 ボタンを押してフライトプランを読込みます。
この画面でいろいろな情報を調べることができます。
上の黄色の部分に検索したい文字を入力し 「or
検索」、「and 検索」 ボタンで検索したいデータが抽出されます。
ここではあいまい検索も可能です。例えばフライト番号で検索する時
123* と入力れば 123 で始まるフライトプランが表示されます。
ま、いろいろ試して見てください。
これらの黄色の入力による検索は使いやすくしようと設けたもので、MS-Access97
の検索機能を使えばもっともっと複雑な検索も
行うことが可能です。
ATC で呼ばれた飛行機を検索したり、すれ違った機体のレジ番号から検索したりいろいろできます。

8.時刻表表示
時刻表を見たい場合は出発空港に見たい空港を表示させてから 「出発空港 時刻表」
ボタンを押してください。

フライトプランを変更した場合は TTools でコンパイルを行って下さい。これにより到着時刻が計算されAI
データに組みこまれます。
そのあと TTools でデコンパイルを行い、データを取り出して下さい。これにより計算された到着時刻を取り出します。
最後に CRA Traffic でファイルの読込を行ってください。これで
CRA Traffic で到着時刻が正しく表示されます。
簡単に使い方を説明いたしました。
他にもいろんな機能を盛り込んでいるのですが、あとはいろいろとご自分でいじり倒して見てください。
ではでは おたのしみください。
Crescent Airways
Omiyan
インストールへ